欢迎使用 MoATS

欢迎使用MoSeeker MoATS,企业Saas智能招聘管理系统。基于丰富招聘业务场景的深刻理解,和先进AI/BI技术的实践应用,帮助企业实现招聘管理的智能化、数字化。
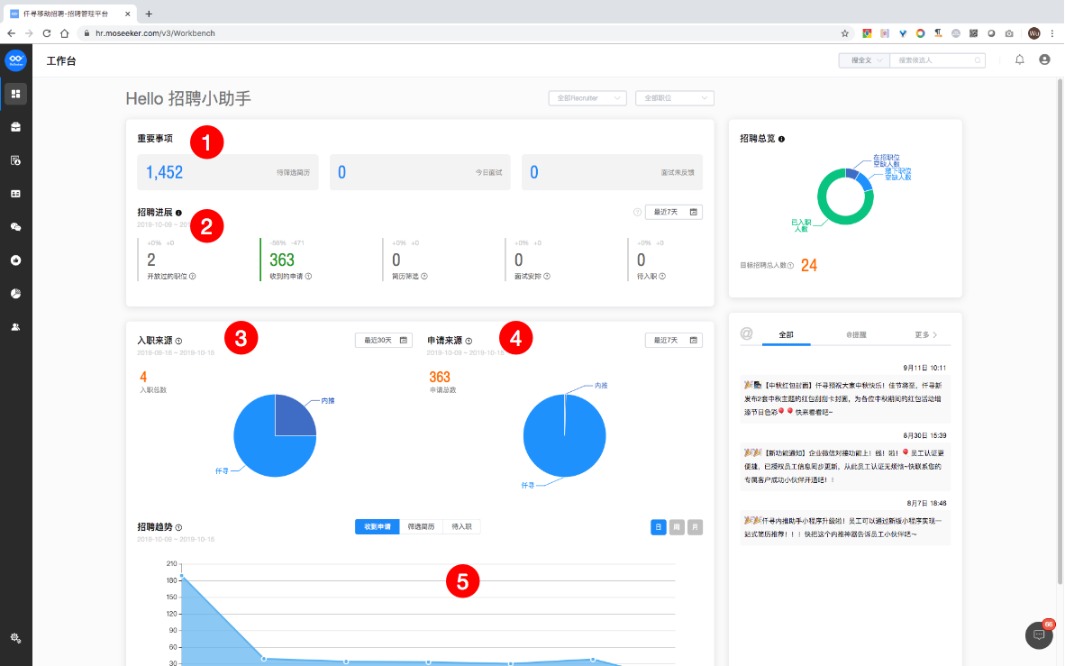
工作台
Dashboard

统计了当前操作人在招聘事务中的待办事项,分别为『待筛选简历』、『今日面试』、『面试为反馈』、『待筛选猎头简历』(需开通猎头功能)。
此数据在每次登录时会进行实时刷新。鼠标移至相应的事项数据区域会有对每个待办事项的统计数据解释。
招聘进展数据分为:『开放过的职位』、『收到的申请』、『简历筛选』、『面试安排』、『待入职』
统计了当前操作人的权限范围内招聘事务的进展数据(权限范围指可供操作人管理的职位范围,如发布的职位、协助的职位等)。
统计时间范围可以在『最近7天』、『最近30天』、『最近90天』内进行切换。
各进展数据同时和对上一统计周期的数据进行比较,并给出提示。
『入职总数』统计了当前统计周期中在『待入职』阶段进行了”已入职”操作的人数统计。 饼图是对『入职总数』中渠道分布的占比展示
『申请总数』统计了当前统计周期中职位权限范围内收到申请总人数的统计。饼图是对『申请总数』中渠道分布的占比展示
『招聘趋势』对『收到申请数』、『筛选简历数』、『待入职阶段人数』三个维度从日、周、月三条时间线来进行招聘成果趋势的曲线展示
从职位的视角来统计『已入职人数』、『在招职位空缺人数』、『撤下职位空缺人数』,并且通过所有权限职位中『招聘人数』字段来进行目标招聘总人数的统计,如果职位设定中『招聘人数』字段为若干,可能会影响此统计数据
消息中心

系统消息通知中心,包括@提醒、推荐相关、面试相关、入职相关、其他这五大类的事件通知消息。
HR可以在『聊天对话中心』直接回复通过招聘微信公众号中的IM工具转发过来的候选人实时的询问信息
默认在全部Recruiter和全部职位范围进行统计,可以进行单项组合切换
职位管理
职位发布

- 职位名称:必填,填写该职位的名称;
- 工作城市:必填,选择工作城市,可多选,最多能选择10个;
- 所属部门:非必填,选择该职位所属的部门,如点击编辑部门,会进入到设置中心的公司信息去编辑部门;
- 工作地点:非必填,选择该职位的工作地点, 如果有多个工作地址,可多选;
- 工作性质:包括全职、兼职、合同工、实习、其他,根据该职位的实际性质进行选择;
- 薪资待遇:目前只有月薪,(最低薪资)K 至 (最高薪资)K,填写真实薪资,有助于提高求职者的投递率;
- 职位描述:填写该职位的详细描述信息;
- 岗位职责:填写该职位的岗位职责。

- 最低学历:非必填, 不限,中专,高中,大专,本科,硕士,MBA,博士;
- 工作经验:非必填,填写该职位需要的工作经验年限,只能填写非负整数,如果不填写代表不限工作年限;
- 性别要求:非必填,分为 不限,男,女,性别要求不公开显示,仅供推荐匹配参考;
- 管理经验:非必填,可选择“不需要”或“需要”;
- 是否允许内部推荐:必填,可选择“是”或“否”;
- 招聘类型:必填,分为“社招”和“校招”两种类型;
- 岗位类型:非必填,分为“办公室职位”和“非办公室职位”,“非办公室职位”可代表门店职位或者工厂职位等;
- 招聘人数:非必填,填写具体的招聘人数,只能填写非负整数;
- 福利待遇:非必填,选择该职位的福利特色,可多选;
- 语言要求:非必填,如果该职位对语言有要求,可在此填写。

- 开始招聘日期:非必填,该职位开始招聘的日期;
- 目标完成日期:非必填,该职位招聘完成的目标日期;
- 招聘流程:必填,选择对应的招聘流程,已经产生投递的职位不允许变更招聘流程;
- 接收简历附件:开启后,允许求职者使用上传附件的方式投递职位,在简历中只会显示姓名、手机号和邮箱,其他信息需要在附件中查看;
- 简历模板:非必填,不选就代表默认不使用简历模板,如需要使用简历模板,就选择一个简历模板,单选,求职者简历需满足简历模板要求方可投递;
- 简历转发到HR邮箱:开启后,发布该职位的HR邮箱将会收到候选人投递到该职位的简历;
- 职位编码:非必填,输入唯一的职位编码(含数字、字母)。

- 发布人:发布该职位的当前操作者;
- 招聘协助人:非必填,可多选,如果该职位有其他的协助人,可以进行选择,在此处选了招聘协作人之后,被选中的人员在 [我协作的职位] 列表中会看到该职位;
- 用人经理:非必填,单选,可选择该职位的用人经理,如果此处选了用人经理,那么在推荐到用人部门时,被选中的人员会优先排在最前面;
- 面试官:非必填,可多选,选择该职位的面试官,如果此处选了面试官,那么在安排面试选面试官时,被选中的人员会优先排在最前面。

- 配置职位分享到微信的模板:将该职位分享至微信,可选择不同风格的微信转发文案,也可以自定义转发文案;
- 职位同步至某个渠道:打开发布至某个渠道的开关,填写某个渠道下对应的信息后,可进行同步。
职位列表

- 搜索:可输入职位名称,或包含关键字的职位名称进行搜索;
- 筛选条件包括:
- 发布人:可筛选出不同发布人所发布出来的职位;
- 状态:可筛选出招聘中的职位和已撤下的职位;
- 招聘类型:可筛选出社招的职位和校招的职位;
- 工作性质:可筛选出全职职位、兼职职位、合同工职位、实习职位、其他职位;
- 只看内推职位:勾上后,只能看到有内推的职位。
- 清空已选条件:点击后将会把筛选条件清空,然后可以重新设置筛选条件。
- 申请数:该职位的申请数量;
- 潜在候选人数:申请过该职位和查看过该职位的候选人数量。
- 扫码:点击后出现该职位的二维码,可以通过手机移动端扫描二维码查看该职位的相关信息;
- 编辑:点击后会进入该职位的编辑界面(与发布职位的操作相同);
- 分享:点击后可以将该职位分享至微信,还可将职位发布至不同的渠道(与发布职位时的分享操作相同);
- 刷新:点击刷新后,将会刷新职位的相关信息和相关数据;
- 分配:点击后可将该职位分配给其他账号(只有超级管理员账号有此权限),被分配的账号可以对该职位进行所有操作;
- 置顶:点击后该职位将会被顶置于最上方优先显示;
- 撤下:被撤下的职位仍然会在职位列表中显示,但是会被标记为“已撤下”,能进行编辑、分配、恢复、删除的操作,如果进行恢复操作后,该职位又会变回原来招聘中的状态;
- 删除:被删除的职位,在职位列表中将不会显示,删除职位后,将不可恢复,请谨慎操作。
候选人管理
职位/流程筛选列表

职位分类切换器可以在『招聘中的职位』『我协助的职位』『已下架的职位』『已删除的职位』『内推职位』这五种类型中切换
招聘流程切换器可以在系统中所有已设置的招聘流程之间切换
职位搜索支持在当前选中的『职位分类』和『招聘流程』交集的数据结果中进行搜索
显示在当前选中的『职位分类』和『招聘流程』交集的查询范围内的职位列表,可单选或多选。
候选人列表的数据来自于『职位流程』+『当前所选职位(或”职位所选分类”职位下全部职位)中的候选人总和』
切换至高级筛选模式
列表高级筛选

切换至高级筛选模式
我们将一些关键性的字段放置在高级筛选中,方便操作者可以在这些字段中进行筛选。支持组合筛选方式,不同的单个筛选项根据实际业务不同分为『输入型筛选』、『选择型筛选』、『日期型筛选』。
用于清空/重置当前已执行的筛选项,重置为无任何筛选条件的初始化筛选模式
『输入型筛选』在英文筛选时支持不区分大小写的单词或词组搜索匹配,同时匹配的方式为『相等』和『包含』
招聘阶段选择器
当在职位列表中选择了一个或者多个职位时,职位筛选指示器会出现在右图1的位置,并且允许操作者可以直接关闭这个职位筛选器,重置到所有职位查询模式。同时,在选择多个职位时,筛选器允许取消多个职位中的一个或多个职位的筛选范围。
当在高级筛选中进行了一个或者多个字段的筛选时,高级筛选指示器会出现在右图2的位置,并且允许操作者可以直接关闭整个当前的高级筛选条件,重置到高级筛选初始化无条件的状态。同时,在进行了多个字段的高级筛选时,指示器允许取消一个或多个筛选条件,并且重新获取新的筛选条件的数据

阶段指示器将当前所选择的招聘流程的所有阶段进行陈列,并根据所选职位、高级筛选的条件进行候选人筛选,数字代表各个阶段中当前所有候选人的总数。可以通过点击不同的阶段来切换阶段并获取目标阶段的候选人总数
『职位筛选器』、『高级筛选器』、『阶段筛选』交接筛选范围内的候选人列表
候选人列表主区域
『未查阅指示器』:候选人简历进入MoATS后,在相关操作人未查阅情况下的指示器,这个指示器会随着已查阅的发生而消失。『已收藏到人才库指示器』:候选人被操作人收藏到了人才库,这个指示器以 ❤️ 的方式展示。
当候选人进行了多个职位投递时,列表中此候选人姓名旁会出现这个指示器,数字代表了他投递了多个职位的次数

我们为各个阶段准备了不同的阶段功能,如『初筛』阶段的『标记为沟通』和『推荐到用人部门』,如『面试』阶段的『面试安排』等。每个功能对应有每个功能不同的状态,这些状态可以在『阶段功能状态筛选器』中进行筛选
当前候选人列表的翻页器

每个『招聘流程』都会有归档阶段,所有在该『招聘流程』中已经完成了招聘事务的候选人均会被归纳在这个『归档』中,如被淘汰、已入职、未入职的事务操作均会将候选人移至此『归档』栏中。
『初筛』阶段中特有功能,允许操作者标记初筛过程中与候选人的沟通情况,默认为”未沟通”,允许标记为已沟通并输入沟通的内容。沟通内容为单条文本记录,如果存在多次沟通,也须通过此单条文本进行管理,沟通状态可以通过『阶段功能状态筛选器』来进行筛选查看。
『筛选型』阶段特有的功能,可以点击状态标签进行『推荐到用人部门』的操作,操作后此简历将会对目标推荐人(HR、用人经理、高级用人经理)进行展示,目标推荐人可以通过『仟寻招聘助手』微信端进行候选人的简历筛选
候选人基本信息
当候选人进行了多个职位投递时,候选人姓名旁会出现这个查看器,数字代表了他投递了多个职位的次数,下拉选单代表着具体投递职位的列表,并且可以通过点击这个列表中的单元项切换到不同职位下候选人的详细情况。
当前候选人的摘要信息,可以快速了解候选人的基本情况
候选人简历在MoATS中默认展示的是原始上传的简历,可以通过『简历类型切换器』在『原始简历』和『标准简历』中切换。『标准简历』是MoATS对原始简历进行数据解析后的格式化简历,允许操作人在『候选人列表』中对这些格式化后的简历数据进行按字段检索的高级筛选。

候选人在整个招聘过程中的不同事务记录将会进行信息分类存放,并可以通过『招聘事务信息功能栏』进行切换和查看。功能栏分为:
基本信息:候选人的原始简历和标准简历以及相关的功能操作 面试:候选人面试相关的记录和具体功能操作 Offer:候选人Offer相关的记录和具体功能操作 录用:候选人录用相关的记录和具体功能操作 备注:候选人整个招聘过程中的备注汇总及增加备注的功能操作 附加信息:候选人在内推事务中由推荐人上传的附件存放处 操作记录:该候选人在整个招聘过程中被操作的记录汇总
候选人原始简历下载和打印功能
候选人业务操作
允许操作人将当前候选人在当前职位的招聘流程中进行淘汰,并同时可以选择淘汰的理由,在完成淘汰后,该候选人将被转移到『归档』中。
允许操作人将候选人放入人才库,也可以将已经在人才库中的候选人移出人才库
候选人当前招聘流程进度概览
允许操作人将候选人当前所在的阶段切换至流程中任意一个阶段

『筛选型』阶段的特有功能,操作人可以将当前候选人推荐给指定的用人经理进行筛选,而收到此候选人推荐的用人经理可以通过『仟寻招聘助手』微信端进行候选人的简历筛选并做出相应的反馈
允许操作人对该候选人进行备注,备注信息允许多条。
允许操作人将当前候选人同时推荐到另外一个职位,此操作将会在目标职位新增一条申请记录
允许操作人将当前候选人的『原始简历』和『标准简历』进行打包下载
允许操作人将当前候选人的信息转发到其他具有MoATS PC端操作权限的同事
允许操作人对当前候选人进行标签添加,除『超级管理员』具备可以添加标签的操作权限外,其他操作人员仅可以选择标签进行添加
备注和附加信息
面试管理
安排面试
允许操作人对当前候选人进行面试安排
面试安排须候选人已经被操作人放置到『面试型』阶段中后才能使用

创建面试信息

面试类型:标记当前面试的类型,可选择『现场面试』、『电话面试』、『视频面试』
面试轮次:标记当前面试的轮次,一共三轮可以被选择
面试的日期及时间:选择面试安排的日期和时间
预计面试时长:预计面试的时长,方便面试日历的展示
面试官:选择此面试的面试官,可以进行面试官关键词的搜索
选择『现场面试』的类型后,会要求选择面试地点,面试地点可以在『设置中心』的『工作地址』中进行配置。
面试信息详情
面试的摘要信息,包含日期、类型以及轮次信息
面试的地点和面试的创建人

面试官信息和面试官对面试做出的反馈
面试官信息和面试官对面试做出的反馈
Offer和入职管理
Offer管理
『Offer』型阶段特有的Offer状态设置功能,可以设置当前候选人的Offer状态

允许操作人进行Offer沟通记录的添加
查看当前候选人历史Offer沟通记录
录用管理

『预计入职日期』设置是『待入职阶段』特有的功能,可以设置当前候选人的预计入职日期
『入职记录』设置是『待入职阶段』特有的功能,可以设置当前候选人的入职状态,分为已入职和放弃入职,此状态可以在『候选人列表』中的对应阶段状态切换中进行筛选
在操作了已入职和放弃入职之后,该候选人将会被移入『归档』库中。
招聘流程管理
招聘阶段设置
MoATS的招聘流程由招聘阶段组成,MoATS一共提供了5种自定义阶段和2种头尾的固定阶段,在配置了阶段以后,将阶段串联起来形成招聘流程



新增阶段时,第一步会要求你选择需要新增阶段的类型,单选。
该阶段在『候选人管理』列表流程导航中显示的名称
该阶段在候选人投递端显示的名称, 如未配置则显示阶段名称。

该类型阶段具有的功能服务(每个不同的类型具有不同的服务,如筛选型阶段有沟通功能、面试型阶段有面试安排功能),一般默认功能服务无需勾选。
允许配置在候选人招聘进展进入和离开次阶段时对应发送给候选人的通知消息模板。通知消息模板 在设置中心可以配置。
招聘流程设置
MoATS的招聘流程由招聘阶段组成,MoATS一共提供了5种自定义阶段和2种头尾的固定阶段,在配置了阶段以后,将阶段串联起来形成招聘流程

阶段设置完毕后,可以在这里新增流程来将设置好的阶段串联起来形成招聘流程。
编辑已经存在的招聘流程

默认为设置一个立即运行的流程,也可以新建一个暂停的流程
在首固定的系统型阶段之间添加和排序已经自定义配置完成的招聘阶段
阶段候选人批量导出
『阶段候选人批量导出』允许操作人在指定职位的指定阶段导出该阶段所有的候选人全量字段,实现线下筛选和编辑
导出的结果将会发送至HR邮箱中
选择要导出候选人的职位

选择需要导出候选人所在的招聘阶段
选择需要导出的候选人所在的申请时间范围
报表中心
当前所有报表,统计截止前一日24:00
职位
查看单个职位的招聘情况
阶段相关
| 指标名 | 指标定义 | 说明 |
|---|---|---|
| 初筛(各阶段申请数) | 统计时间范围内经操作进入{{初筛}}阶段的申请数 | 进入系统内置的初筛阶段的申请数 |
| 用人部门筛选(各阶段申请数) | 统计时间范围内经操作进入{{用人部门筛选}}阶段的申请数 | |
| 面试(各阶段申请数) | 统计时间范围内经操作进入{{面试}}阶段的申请数 | |
| 沟通Offer(各阶段申请数) | 统计时间范围内经操作进入{{沟通Offer}}阶段的申请数 | |
| 待入职(各阶段申请数) | 统计时间范围内经操作进入{{录用待入职}}阶段的申请数 | 进入系统内置的待入职阶段的申请数 |
| 各阶段留存申请数 | 各阶段截止到当日0时的留存申请数 | 截止到当日0时各阶段的留存申请数 |
| 各阶段处理周期(小时) | (进入下一阶段的候选人进入下一阶段时间-进入下一阶段的候选人进入当前阶段的时间)的平均值(单位:小时); | (操作时间范围内进入了下一阶段的候选人的进入下一阶段时间-进入下一阶段的候选人进入当前阶段的时间)的平均值; |
| 申请数 | 统计时间范围内总的申请数 | |
| 入职的申请数 | (状态为入职的候选人申请) | 操作时间范围内状态变更为入职状态的候选人申请数 |
| 归档的申请数 | (被归档的候选人申请) | 操作时间范围内状态变更为归档的候选人申请数 |
| 放弃入职的申请数 | (待入职阶段,放弃入职的候选人申请) | 操作时间范围内归档类型设置为放弃入职的候选人申请数 |
筛选相关
| 指标名 | 指标定义 | 说明 |
|---|---|---|
| 推荐(到用人部门)的申请数 | (统计周期内推荐给用人部门的候选人申请数) | |
| 推荐(到用人部门)的候选人数 | (统计周期内推荐给用人部门的候选人数) | |
| 待筛选的申请数 | (统计周期内推荐给用人部门等待筛选的候选人申请数) | |
| 待筛选的候选人数 | (统计周期内推荐给用人部门等待筛选的候选人数) | |
| 筛选通过的申请数 | (用人部门筛选状态为通过的候选人申请数) | |
| 筛选通过的候选人数 | (用人部门筛选状态为通过的候选人数) | |
| 筛选拒绝的申请数 | (用人部门筛选状态为拒绝的候选人申请数) | |
| 筛选拒绝的候选人数 | (用人部门筛选状态为拒绝的候选人数) | |
| 标记沟通的申请数 | (在初筛阶段点击“标记沟通”的候选申请数) |
面试相关
| 指标名 | 指标定义 | 说明 |
|---|---|---|
| 安排首面的申请数 | 首次被安排面试的候选人申请 | |
| 安排首次面试平均时长 | 进入首个面试型阶段到安排首次面试的平均时长 | (安排首次面试的时间(无论哪个面试阶段) - 进入流程中任何一个面试阶段(即便什么都没做又切到了别的阶段)的时间)的平均值 单位:XX天XX小时 (均值总计同) |
| 创建面试总次数 | 创建的面试次数 | |
| 创建面试的申请数 | 被创建面试的候选人申请数 | |
| 创建初试次数 | 创建的初试次数 | |
| 创建初试的申请数 | 被创建初试的候选人申请数 | |
| 创建复试次数 | 创建的复试次数 | |
| 创建复试的申请数 | 被创建复试的候选人申请数 | |
| 创建终试次数 | 创建的终试次数 | |
| 创建终试的申请数 | 被创建终试的候选人申请数 | |
| 到面次数 | 计算方式1:“创建的面试” - “取消的面试” - “同一轮次全部面试官点击面试未进行的面试”; | |
| 到面的候选人申请数 | 计算方式1:“创建的面试” - “取消的面试” - “同一轮次全部面试官点击面试未进行的面试”; |
offer相关
| 指标名 | 指标定义 | 说明 |
|---|---|---|
| Offer被候选人拒绝的申请数 | 已创建offer中,状态为”拒绝”的候选人申请数(含候选人拒绝或HR标记为候选人拒绝) | 操作时间在统计周期内进行Offer阶段中『Offer已拒绝状态』设置的申请数 |
| Offer被候选人接受的申请数 | 已创建offer中,状态为””接受”的候选人申请数(含候选人拒绝或HR标记为候选人接受) | 操作时间在统计周期内进行Offer阶段中『Offer已接受状态』设置的申请数 |
| 已发送offer的申请数 | 操作时间在统计周期内进行Offer阶段中『Offer已发送状态』设置的申请数 | |
| 发送offer后入职的申请数 | 在所选操作时间内发送了offer,且已入职的候选人申请数(无论是否接受offer,接收时间与所选操作时间无关) | Offer已发送状态设定时间和已入职设定时间均在统计操作时间范围内的 |
| 预计入职的申请数 | 待入职阶段中预计入职时间在所选操作时间内的候选人申请数 | 预计入职时间如未设定,则不在统计范围内 |
| 实际入职的申请数 | 待入职阶段中已入职时间在所选操作时间内的候选人申请数 |
职位相关
即职位各项属性,如职位名称、学历要求等
渠道
查看渠道的招聘情况
新增字段说明:
2021/01/07更新
| 指标名 | 指标定义 | 说明 |
|---|---|---|
| 淘汰的申请数 | 被淘汰的候选人申请 | 操作时间范围内,状态变更为淘汰的申请数 |
| 各阶段通过率 | (截止目前)其中通过该阶段的申请数 / 统计时间范围内操作进入该阶段的申请数 * 100% | 例如,当前时间为6.1,1.1 - 4.1有100个申请进入初筛,截止当前其中初筛通过86,初筛通过率86%;这段时间50个申请进入面试,截止当前面试通过了25,面试通过率50% |
| 各阶段淘汰率 | (截止目前)其中某阶段被淘汰的申请数 / 统计时间范围内操作进入该阶段的申请数 * 100% | 例如,当前时间为6.1,1.1 - 4.1有100个申请进入初筛,截止当前其中初筛淘汰10,初筛淘汰率10%;这段时间50个申请进入面试,截止当前面试淘汰了40,面试淘汰率80% |
| 进入各阶段的比率 | (截止目前)其中进入过某阶段的申请数 / 统计时间范围内申请数 * 100% | (统计时间范围内的总申请数)总申请数中截止当前进入过各阶段的申请数。例如,当前时间为6.1,1.1 - 4.1进来100个申请,截止到当前,其中80个进入过入职阶段,则“面试阶段进入比例”为80% |
| 进入入职阶段的比率 | (截止目前)其中进入入职阶段的申请数 / 统计时间范围内申请数 * 100% | (统计时间范围内的总申请数)总申请数中截止当前进入过各阶段的申请数。例如,当前时间为6.1,1.1 - 4.1进来100个申请,截止到当前,其中5个进入过入职阶段,则“入职阶段进入比例”为20% |
设置中心
工作地址设置


当公司地址新增或编辑完成后,使用这个按钮进行保存提交
输入地址关键词会出现地址提示信息,下方地图区域将会随之进行变化
如果你需要对地图上的点位进行微调,可以直接在地图上进行点击,而上方的地址将不会因为你的微调而改变
设定地址归属的组织,在未来很多地方都会有组织(部门)的概念,方便组织部门相关操作者快速获得对应的数据
组织管理

- 新增组织入口
- 组织机构树
- 组织的操作(新增「下级组织」/ 修改当前组织)

选填,用于部分场景中需要识别部门组织的唯一编号
可以选择当前创建或者编辑的组织的上级组织,从而形成组织结构化。如果是顶层组织,可以跳过这个选择,作为顶层组织的形式存在。
角色权限管理

MoATS将提供默认的角色列表,由HRSaas升级到MoATS的基础版默认2种且不可新增自定义角色,由简版ATS升级到MoATS的专业版默认6种角色,且可以自定义角色

成员账号管理
成员账号管理是MoATS中全新的账号管理中心,操作人可以在这里创建对应的账号并分配角色
根据企业购买的账号额度,新增不同的角色的成员账号,在系统初始化时会自动生成一个『超级管理员』账号(原母帐号)。
由于面试官账号数量相对较多,所以这里可以使用单个新增也可以使用批量导入

不同角色下账号的数量,点击可以获得目标角色的所有帐号的列表
当前角色下的账号列表
账号操作有三种:「交接」、「编辑」、「禁用」
- 交接
- 有权限者 可对 管理员&HR&高级用人经理&用人经理&面试官 执行交接操作 , 把此账号的数据交接给所选的 超级管理员&管理员&HR&高级用人经理&用人经理&面试官
- 超管不可对自己执行交接,管理员&HR可对自己账号可执行交接
- 如有权限者将A交接给B:处于交接中的账号A无法登录,如果客户A正在使用将被下线,再次登录将提示:账号交接中,无法使用。处于交接中的账号A无法再次交接给其他账号,也不可接受其他账号交接。接受交接的账号B可以登录,可以继续接受其他账号交接,但无法交接B给其他账号。
- 交接内容包括:
- 职位(发布人、协助人)
- 候选人管理
- 报表
- 面试
- 申请表
- 已绑定的第三方账号(A交接给B,解除A对该第三方账号的绑定,交接对象B如未绑定此渠道的第三方账号,则将此账号绑定给B,否则不绑定)
- 禁用
- 可对管理员&HR&高级用人经理&用人经理&面试官执行禁用操作
- 超级管理员不可禁用
- 禁用后的账号原数据保留,账号无法登录,恢复后可正常使用
- 禁用账号不可成为交接对象
- 低权限的角色不可禁用高权限的角色,超管不可被禁用;管理员&HR不可禁用自己
- 禁用 管理员&HR&高级用人经理&用人经理&面试官 将增加一个相对应的角色账号。恢复账号将减少一个相对应的角色账号,如已无角色账号额度则无法恢复账号
- 编辑
- 低权限的角色不可编辑高权限的角色
- 超管仅可对自己执行编辑操作
通知消息设置
『通知消息设置』允许操作人自定义建立发送给候选人的各种消息模板,每个模板包含邮件模板、微信推送模板、短信模板

每个通知消息模板内含「邮件」、「微信通知」、「短信」三种模板,亮灯表示该种类型的模板已启用。默认「邮件」功能会打开。

操作记录

『关键操作记录』将全局每一个操作人的操作记录汇总在这里,可以根据不同的用户、不同的业务场景、不同的操作类型进行筛选查看
根据不同的用户、不同的业务场景、不同的操作类型进行筛选查看
仟寻招聘官
首次使用
微信端支持『用人经理』和『面试官』账号进行登录,这两类账号可以在MoATS中进行添加,添加过程中,真实的手机号码将是微信端首次登录的凭证。
首次登录,将会要求输入手机号码,此手机号码是账号在MoATS中添加时的必填选项。收到验证码以后提交,如果手机号码存在于系统中,则会自动将当前微信的信息与登录账号进行绑定。

在首次登录成功之后,以后再次进入『仟寻招聘助手』时将不需要再次登录
使用前建议使用上图界面中左下角的「关注」功能进行关注,以便未来接收面试通知和候选人推荐的通知
用人经理
当前操作人的角色名称和姓名。注意,在MoATS中创建账号必须填写姓名。
HR推荐过来的未读简历数,点击可以进入『简历列表』
用人经理也是可以作为面试官进行面试的,这里展示的是待进行的面试数,点击可以进入『面试列表』HR推荐过来的未读简历数,点击可以进入『简历列表』
用人经理阅读过HR推荐过来的简历之后未做出反馈的简历数,点击可以进入『简历列表』进行反馈操作

用人经理作为面试官的身份完成面试工作后未进行评估的简历,点击可以进入『面试列表』进行评估操作。
显示未来5条即将开始的面试,排序按时间正序
可以切换到个人中心查看部分操作数据
面试官
待进行的面试数,点击可以进入『面试列表』
面试官完成面试工作后未进行评估的简历,点击可以进入『面试列表』进行评估操作。

显示未来5条即将开始的面试,排序按时间正序,点击可以进入相应的简历界面
简历筛选列表
待筛选的简历,HR推荐过来后未进行反馈的简历聚合列表
已经做出反馈的候选人简历聚合列表

反馈通过的候选人简历聚合列表
反馈未通过的候选人简历聚合列表
候选人简历筛选界面
候选人简历主界面,分原始简历和标准格式化简历
可以查看候选人的备注情况,并且可以添加备注,详见『备注操作』

通过或者拒绝此候选人
用人经理在对候选人做出反馈后,系统将会通过消息中心反馈至HR处
备注操作

用人经理提交保存后,HR可以在PC端看到此备注信息
面试计划列表
今天即将进行的面试计划聚合列表,点击可以进入简历操作界面
未来即将开始的面试(不包括当天的面试),点击可以进入简历操作界面
当天和过往的已经结束的面试不会在这个列表中。
已面试待评估
面试候选人和面试的摘要信息
待评估列表中,评估结果均为?和待反馈状态

面试官给出的评估分值,总5分。1分=很不满意,2分=不满意,3分一般,4分=满意,5分=很满意
面试未能进行(由面试官在面试评估操作中标记)
面试评估操作
候选人简历主界面,分原始简历(如果存在将会默认展示)和标准格式化简历
可以查看候选人的备注情况,并且可以添加备注,详见『备注操作』
如面试未正常进行,面试官可以进行未进行操作
面试正常结束后,面试官可以进行『面试评估操作』

面试官用于填写综合评价文字
面试结果评分,总5分
面试官给出此候选人的面试评估建议,单选:建议放弃,建议待定,建议通过
评估完成后进行提交保存,反馈至HR处
微信招聘
公众号对接托管
企业在自己的微信招聘公众号中配置仟寻域名,修改公众号所属行业为IT(用户使用系统消息模板)即可完成公众号对接仟寻系统。
图文回复配置
支持HR在仟寻HRHUB后台设置公众号关键词回复、关注公众号欢迎语、自动回复;

Career Story
Cool雇主~Cool招聘,故事化传递企业招聘需求,让每一次分享传播深入人心、意义非凡。以图片和视频集合的展示雇主企业独特招聘形象。
Career Story(基础版)
CareerStory基础版,支持HR配置主题色、职位详情页、职位列表页、职位导航页、榜单;
- 主题色(包含5种免费配色方案)

如用户额外购买了自定义主题色功能,开放后可支持HR配置色号自己定义配色方案;

职位详情页 支持HR根据母子公司配置相关职位的“企业印象”展示,最多3张,将显示在职位详情页和公司介绍页;

职位列表页 支持HR配置职位列表的页面头图,将展示在职位列表页;

- 职位导航页 支持HR配置职位导航页的背景图和高级搜索筛选维度(最多4个);

- 榜单 支持HR切换积分榜单模板,提供2种免费模板(趣味版和基础版);

Career Story(标准版)
Career Story基础版,支持HR配置主题色、团队详情页、职位详情页、企业主页、职位列表页、职位导航页、榜单、素材管理;
- 主题色(包含5种免费配色方案,与基础版功能一致)
- 团队详情页 支持HR针对团队配置团队详情页,提供3种免费组件:
- 图文组件(多图、超链接)

- 图文组件(单图、小头像)

- 图文组件(多个图文组合)

职位详情页 支持HR针对团队配置不同的职位详情页,支持关联所属团队的介绍预览(A类图文组件);

企业主页 支持HR针对母子公司配置不同的企业主页,提供5种免费组件: 其中1、2、3三种组件与团队详情页所用一致,
图文组件(建议CEO寄语)

- 图文组件(建议大事件)

- 职位列表页(与基础版功能一致)
- 职位导航页(与基础版功能一致)
- 榜单(与基础版功能一致)
- 素材管理
提供HR容量为400M的素材库,便于用户管理图片素材,支持图片导入、删除、命名;

红包活动
员工认证红包
支持HR配置身份认证红包活动,多用于内部推荐的员工认证阶段运营,活动期间首次认证成功的员工可获得系统发出的红包刮刮卡。
活动规则
- “开始时间”和“结束时间(含红包用尽结束)”会触发活动的自动开始和结束;
- “活动总预”算不能超过企业当前可用于创建新活动的可用余额;
- “单人奖金上限”控制本次活动中单个人可获得的红包累计金额的上限;
- “单个红包金额”的上下限控制本次活动中每个红包的最大最小金额;
- “获奖概率”可配置从1%~100%,百分比越大参与者获奖概率越大;
- “红包分布”(含平均分布和指数分布);

外观设置 HR可配置本次红包活动的刮刮卡样式及文案;

设置总览 支持HR在完成活动配置前预览活动关键配置;

转发被点击红包
支持HR配置 “转发职位被点击” 的红包活动,多用于促进转发职位的阶段运营,活动中参与者转发参与活动的职位至微信朋友圈或给好友列表,转发的链接被点击后即可获得系统发出的红包刮刮卡 。
- 职位设置(选择参与本次红包活动的职位);

活动规则
- “开始时间”和“结束时间(含红包用尽结束)”会触发活动的自动开始和结束;
- “参与人群”可选员工、员工及员工一度、粉丝(订阅号不支持):
- “活动总预”算不能超过企业当前可用于创建新活动的可用余额;
- “单人奖金上限”控制本次活动中单个人可获得的红包累计金额的上限;
- “单个红包金额”的上下限控制本次活动中每个红包的最大最小金额;
- “获奖概率”可配置从1%~100%,百分比越大参与者获奖概率越大;
“红包分布”(含平均分布和指数分布);

外观设置 转发类红包活动除了可选刮刮卡样式,外观还支持配置转发职位的活动标题和简介;

设置总览

转发被申请红包
支持HR配置 “转发职位被申请” 的红包活动,多用于促进转发职位的阶段运营,活动中参与者转发参与活动的职位至微信朋友圈或给好友列表,求职者基于转发的职位链接进行投递则可获得系统发出的红包刮刮卡。
- 职位设置(与转发被点击红包基本一致);
- 活动规则(与转发被点击红包基本一致);
- 外观设置(与转发被点击红包基本一致);
- 设置总览(与转发被点击红包基本一致);
推荐通过初筛红包
支持HR配置 “推荐通过初筛” 的红包活动,多用于促进推荐投递的阶段运营,活动中推荐的候选人通过初筛,推荐人即可获得系统发出的红包刮刮卡。
- 职位设置(与转发被点击红包基本一致);
- 活动规则(与转发被点击红包基本一致);
- 外观设置(与转发被点击红包基本一致);
- 设置总览(与转发被点击红包基本一致);
求职者推送
可配置申请表
“自定义简历模板”功能, 提供了一定的灵活度,在固定的字段库中,挑选字段,可以组合搭配设置不同模板,将不同的模板设置到不同的职位上。
当前存在的一个痛点是,字段库是固定的,而招聘场景是多变的,字段若不在字段库中,就会变成定制,HR使用起来不够方便自助。
“可配置申请表”功能,用以解决上述痛点。同时重新设计了排版,解决了自定义字段的排版问题,提升了易用性和美观。
1 版本
| 产品版本 | 具备功能 | 角色权限 |
|---|---|---|
| HRSaaS | 否 | / |
| MoATS Lite | 是 | 超管,管理员 |
| MoATS Pro | 是 | 超管,管理员,HR可配,其他角色无 |
2 功能说明
2.1 字段库
字段库相当于所有可用字段的集合,所有在申请表中可用于配置的字段均取自于字段库。字段库是全局性的,只有一个。
字段库由字段组成,由模块分组。

2.1.1 字段
字段可分为内置字段,及自定义字段。
内置字段即仟寻开箱即提供的字段。当前内置字段有百余个,其中包含所有C端用户Profile字段,以及“自定义简历模板”中的常用字段。内置字段不可编辑。其中城市、学校等常用字段,已与仟寻维护的系统字典库相关联,可直接使用。
自定义字段,完全由用户配置。当前字段总量配置无上限;当前支持字段类型:
- 单行文本
- 多行文本
- 单选
- 是否
- 多选
- 时间(年月)
- 时间(年月日)
- 时间段(年月)
- 上传图片(暂未开放)
- 上传文件(暂未开放)
- 数字
字段配置文本限制:
- 字段名称:中文 max 100,英文:max 400
- 提醒文本:中文 max 100,英文:max 400
- 单选/多选 选项文本长度:中文 max 20,英文: max 100
自定义字段可以支持添加、编辑、删除。自定义字段类型经添加后类型会固化,编辑时不可更改类型
2.1.2 模块
模块对字段进行分组(也用于申请表的分页),模块同样分为内置模块和自定义模块。
当前内置模块包括:
- 上传 - 只支持添加上传类型字段
- 基本信息
- 工作经历
- 项目经历
- 教育经历
- 求职意愿
- 技能
- 获得奖项
- 证书
- 语言能力
- 考试成绩
- 个人作品
- 其他
内置模块不支持直接编辑,支持向其中添加、删除、编辑自定义字段。
自定义模块,即用户可配置模块。完全由用户配置,当前支持模块类型:
- 多段
- 单段
多段指可支持求职者重复添加的模块,如教育经历、工作经历,对于该模块下的字段组合,用户可填写多条,条数无上限;内置模块已预定义模块类型。
使用时,若内置模块、内置字段可满足场景需求,应优先使用内置模块/内置字段,避免自定义内容泛滥。
2.2 申请表
申请表即求职者在申请时,所需填写的表单。每个职位至多配置一个申请表;职位可随时更换申请表

2.2.1 申请表内容配置
申请表基于字段库进行配置。支持:
- 模块是否启用
- 模块顺序调整
- 字段是否启用
- 字段是否必填
- 字段顺序调整(模块内调整,不可跨模块调整)
其他说明:
- 基本信息模块由系统设定为必须开启
- 部分模块中模块一旦选择开启,其中某些字段就必须启用且必填。例如,基本信息模块下的姓名及手机号码。具体详见产品界面
- 申请表中的一个模块,对应微信端投递者申请表的一页
- 当前申请表总量无上限
- 申请表删除后无法恢复
2.3 求职者投递
- 申请表与自定义简历模板一样,同时支持PC端以及微信端
- 字段库中部分字段(Profile中字段),会被回填回用户的Profile:
- 每户每次填写申请表提交后,都会同时更新其Profile,保持Profile最新
- 用户每次填写申请表时,系统都会使用用户最新的Profile预先在表中填入基本信息,教育经历,工作经历等内容,避免用户重复录入
- 在申请表填写过程中,系统会自动暂存填写内容。若用户关闭了网页,下次再次打开同一职位的同一申请表,支持恢复上次填写内容,避免用户重复录入
- 自定义字段填写限制:
- 单行文本,最多支持255字
- 多行文本,最多支持5000字
- 图片上传,支持2MB
- 文件上传,支持5MB
- 多选,最多选10个
- 不同职位,即便配置了同一份申请表,并不会回填以往填写过的所有字段,只会回填用户标准Profile中的内容
- 求职者投递后,投递时填写内容便不可再更改
2.4 其他
2.4.1 MoATS Pro权限
- 字段库不做字段级别数据隔离。若HR被授予字段库管理权限,则同超级管理员以及管理员一起管理整个字段库
- 申请表配置,HR只可配置权限范围的职位;HR只可见自己创建的申请表
2.4.2 中英文版本配置说明
- 所有C端用户可见内容均支持配置中英文版本
- 配置时,中文版必须配置,微信端在展示英文版本时,若未配置对应英文版,则会回退至中文版本
- 微信端若未授权开启英文版,则会强制展示中文版内容
2.4.2 与“自定义简历模板”功能的兼容
- 一个职位至多与一个自定义简历模板或一个自定义申请表关联
- 若职位已绑定了简历模板,则无法再绑定申请表,反之亦然
- 职位可不绑定简历模板或申请表
2.4.3 与“自定义问卷”功能的选择
- 申请表适用于投递简历场景,即着重说明应聘者能力、用于筛选求职者是否匹配的信息
- 问卷适用于通用的调查,如背景情况,个人近况等相关场景。另,问卷并不与投递流程强关联,会扩展至其他场景
职位字段管理

MoATS(Lite&Pro)原有2个职位自定义字段,扩容至5个
- 职位编辑 - 增加扩容的自定义字段选项
- 自定义字段只有下拉项
- 微信招聘职位导航页配置,增加3个自定义字段选项,可以配置到高级搜索项中
- 微信端,高级搜索,对新增字段适配
- 职位详情页展示
- 不支持中英文版本配置
- 导出简历中,职位信息对应增加自定义字段的配置
- 字段支持:启用|停用|隐藏|编辑
| 启用状态 | 展示状态 | MoATS - 职位发布 | MoATS - 配置高级搜索 | 微信端 职位详情 | 微信端 高级搜索 | 微信端 是否可用于搜索(配置到链接上) |
|---|---|---|---|---|---|---|
| 启用 | 展示 | 展示字段并可填写(非必填) | 可用于配置高级搜索 | JD页展示 | 高级搜索取决于高级搜索配置 | 可用 |
| 启用 | 隐藏 | 展示字段并可填写(非必填) | 可用于配置高级搜索 | JD页隐藏 | 高级搜索取决于高级搜索配置 | 可用 |
| 禁用 | 展示/隐藏 | 无此字段 | 无此字段 | 无此字段 | 无此字段 | 可用 |
链接追踪
可按场景配置,对仟寻网页链接进行传播效果监控;并可在后台查看核心指标,1. PV 2. 投递量(包含所有内推形式)
- 链接配置仅限本公司仟寻移动端链接。移动端链接提取方法
- 指标抓取逻辑:
- PV - page view,指当前配置链接的直接页面访问量,用户继续与网站上浏览或在微信内传播该链接,不计入统计。即入口。
- 投递量,指由当前被最追踪链接访问进入的所有投递。即出口。
- 例子:社招职位列表页作为某次推广,设定该链接为追踪链接,并将该链接至于线上(线下二维码)推广位。PV将记录所有访问此推广位的直接页面访问量,投递将记录所有由此推广位进入、传播、转发后的投递量。另外,员工转发该链接形成投递,或打开该链接后主动上传推荐,都将计入投递量。
配置链接界面:
![]()
查看效果链接:
![]()
内部推荐
员工认证
选择认证方式
支持HR配置员工认方式,系统提供5种认证方式如下,如选择组合认证方式,则微信端员工可选择方式认证。

设置认证详情
支持HR配置认证详情,包含认证校验信息及认证页面自定义;
校验信息根据所选的认证方式配置:
- 邮箱认证——配置有效后缀
- 自定义认证——导入认证匹配表(单次导入上限5000行)
- 问答认证——设置问答(最多2个问答)
认证页面自定义配置:
- 配置页面标题(中英文)
- 配置认证提示(中英文)


设置补充信息
支持HR配置认证补填字段,系统提供3个系统字段,部门、职位、城市;系统字段的显示名称支持自定义,但字段类型不可编辑,部门的默认选项与系统公司信息的团队字段保持同步。除3个系统字段外,支持用户新增自定义字段,所有已设置字段不支持删除,支持启用或停用。


员工管理
已认证列表
所有已认证的员工信息列表,支持如下功能:
- 批量导出/修改,支持导出已认证员工信息,修改认证状态或补填字段后支持重新导入;
- 批量取消认证
- 批量的删除
- 进入员工详情页
- 针对单个员工进行编辑、撤销认证、删除

待认证列表
仅开启“自定义”认证方式下有该列表,支持如下功能:
- 批量导出/修改,支持导出已认证员工信息,补填字段后支持重新导入;
- 批量的删除
已撤销认证列表
所有已撤销认证的员工信息列表。支持如下功能: —批量导出,不支持导出后修改; —批量的删除
内推职位
支持从在招职位中配置内推职位,并配置职位的内推奖金,内推奖金仅记录员工获得奖金的明细,不支持在线发放奖金。

内推奖励
规则设置
支持配置内推奖励规则:
“只对内推职位进行积分奖励”开关,开启后则只有内推职位可获得积分奖励。

积分奖励
支持HR根据不同的操作设置积分,如设置0则默认该操作不获得积分
操作包含
- 完成员工认证:首次完成认证,多次反复认证不重复获得积分,除非认证记录被删除;
- 转发职位被点击:转发职位被点击获得积分,转发同一职位被同一人多次浏览只给一次积分
- 完善被推荐人信息:员工推荐候选人关键信息可获得积分;
- 被推荐人投递简历:员工转发职位被投递可获得积分;
- 员工上传人才简历:员工推荐人才简历(不含关键信息)可获得积分;
- 简历评审合格:员工推荐简历通过初筛可获得积分;
- 进入待入职:员工推荐简历进入到待入职环节可获得积分;
- 入职:员工推荐简历入职可获得积分。

奖励结算
提供积分和奖金的获得明细,支持对积分进行”积分变化“操作,针对单个员工的积分进行手动增加或扣减。

积分商城
商城管理
系统提供商品管理功能,包含新增商品、编辑商品、上架商品、调整库存;

兑换记录
支持HR在HRHUB后台查看兑换记录,并操作实际发放、导出兑换记录;

内推政策
支持HR配置内推政策,可配置已有链接,可以直接使用系统富文本编辑器进行编辑。

内推规则
内推方式
如开启”推荐人才关键信息“则员工可通过该种方式进行内推。

内推管理
功能说明:对员工上传动作可以获得的积分和可以上传的次数进行限制,以防止某些员工恶意刷分情况
菜单位置:设置中心 - 招聘设置 - 内推设置

积分上限: * 开关 * 时间(天),合法输入: 1 - 365 * 获得积分上限(分),合法输入: 1 - 10000000(1千万)
投递限制 * 开关 * 时间(天),合法输入:1 - 365 * 上传次数限制(次),合法输入:1 - 9999
注:
- 天数为,包括今天在内,往前倒推。例如,设置天数为3,设置积分为1000,上传次数限制为10,今天日期为05/15,那限制即为05/13、05/14、05/15三天加起来不可上传超过10次,积分获取不能超过1000分
- 如超过上传达到次数限制,则上传会直接失败
- 如上传达到积分限制,则上传会成功,但是不会获取积分
- 如开关关闭,则取消限制,且立刻生效
- MoATS可以配置(包括MoATS Lite&Pro),默认不配置; HRSaaS没有此配置,视为没有限制
- 超级管理员以及管理员有权限配置,其他角色均不能
- 积分可设置只对内推职位生效,与本配置不存在冲突
- 未获得积分的主动上传推荐,仍然记为内推
上传入口均已做限制,包括:
- 微信端-H5
- PC(tui.moseeker.com)
- 微信端-仟寻内推助手(小程序)
- 变更:主动进入小程序内推,选择简历后,选择职位由多选改为只能选择一个职位进行推荐
提示文案示例:

员工消息推送

咨询处理通知
候选人或员工向对方留言之后

咨询处理通知(对方的聊天消息未读)触发方式: 1. 当天第一条1分钟内未读的消息(也就是聊天消息发送1分钟后,检查对方已读/未读) 2. 12点、18点、21点各推送一次未读消息。12点、18点、21点定时查看有未读消息的聊天室(候选人/员工对),如果未对其发送过咨询处理通知,则立刻发送(不延时) 3. 已推过的消息,仍然未读,下一个时间点不再推送
职位邀请通知说明
员工转发职位后,候选人浏览等动作,触发职位邀请通知,同时发给候选人和员工

职位邀请通知触发条件:
- 收藏职位
- 浏览第2次
- 由未关注变为已关注,且之前未关注时进行过收藏或90天内浏览2次操作,关注成功后发送模板消息
- 联系HR
- 帮我内推
延时5分钟发送
触发后是否发送“职位邀请通知”的判断条件(所有条件必须同时满足) 1. OMS开关为开 2. 员工和候选人同时关注公众号,细化为3个条件: * 员工已认证 * 候选人关注公众号 * 候选人非该公司员工 3. 候选人与员工没有创建过聊天室(没有点开过员工和候选人的IM) 4. 针对一个职位的候选人、员工双方,一天只推一次 。“一天”以一个自然日为准(如果职位下架也不发)
潜在候选人
所有微信端浏览过在招职位页的用户均会在“潜在候选人”模块留有记录。
记录会显示该用户的
* 基本信息(微信昵称、头像、手机号【如有】、邮箱【如有】)
* 浏览的相关职位
* 链路信息(链路源头跟踪,可以通过链路找到相关联系人)
* HR可以根据联系情况为潜在候选人补充信息(不同HR补充的信息仅自己可见)
* HR可收藏相关潜在候选人
* HR可在线与潜在候选人沟通(该候选人关注了对应企业的微信公众号或仟寻微招聘公众号

员工职位海报
以图片海报的形式,传播招聘信息
- 员工在微信端,可即时生成职位海报,以图片的形式传播职位招聘信息;增加传播了职位的传播方式
- 求职者可通过海报上的二维码访问职位信息
- HR可以在后台配置当前启用的海报图片,支持上传自定义的图片,表达自己独特的雇主价值主张
权限
MoATS:超级管理员/管理员,跟随内推模块权限 HRSaaS: 主账号
HR端 - 配置海报
- 仟寻内置了三张海报
- 可自定义上传图片,尺寸750x840px
- 同一时刻只能启用一张图片
- 删除的图片不可恢复
微信端 - 员工下载海报
海报共支持两种模式:
- 个人海报并附带1个或多个职位 - 职位详情页以及批量转发页面

- 个人海报 - 员工个人中心

注: 转发海报已与内推系统集成,转发的二维码打开链接,效果和微信内转发当前页面效果相同。因此,红包、积分等功能,可无缝串联。
内推数据报表
内推投递
支持HR查看内推投递数据,包含直接推荐、间接推荐、转发带来投递(无员工评价)

内推入职
支持HR查看内推入职转化率

员工认证
支持HR查看认证总量和每天的新增量,如HR配置了公司信息中的员工总量,还支持查阅认证率的趋势;

员工内推参与
支持HR查阅员工参与率趋势,参与行为包含:转发职位被查阅、直接推荐简历、邀请投递、推荐评价;
雷达综合分析(雷达模块)
支持HR查看员工转发的效率,每周五更新
包含:
- 平均多少员工转发职位可以带来一个投递
- 员工转发职位平均可触达的人脉深度是多少
- 多少员工雷达中有优质潜在候选人

员工人脉分析(雷达模块)
支持HR查看员工人脉的效能情况,每周五更新:

内推详细数据
支持HR按照员工或职位的维度查阅内推详细数据,并支持导出数据

微信招聘设置
默认分享文案设置
职位
功能说明:配置全局的职位默认分享文案,文案中支持嵌入变量职位名称和公司名称。解决了部分用户需要批量全局自定义职位转发分享文案的需求(无此功能,需要一个个的设置)

注:
- 文案字数限制:标题:50,描述:100(算变量名文字)。这里使用需要注意,微信端的可以展示多少文字,取决于屏幕宽度,是否设置字体放大等因素。50/100不可能全部可以展示(另外变量名长度也是可变的),只是配置时定的一个上限,转发视觉效果,建议多次尝试配置转发后看实际效果后做选择
- 职位发布时,若不选择分享文案,则使用此全局默认文案
- 职位发布时,新增可以选择默认文案
- 若不设置,默认分享文案为:标题:#职位名称#,描述:#点击即可快速申请#。即全局默认分享文案的默认文案。
- MoATS可以配置(包括MoATS Lite&Pro); HRSaaS不可配置
- 超级管理员以及管理员有权限配置,其他角色均不能
CareerStory公司页 & 团队页
功能说明:对CareerStory公司页和团队列表页,可配置全局分享文案,文案中支持嵌入变量公司名称。满足了用户对这两个页面设定个性化转发文案的需求。

注:
- 文案字数限制:同职位默认分享文案设置
- 若 Career Story未开启,则不展示 关于我们分享文案 以及 teamname列表 分享文案设置
- 英文版暂不支持配置(因变量名不支持使用英文)
- 变量支持:#公司名称#
- 默认文案(沿用之前线上默认文案)
- 公司
- title: 关于#公司名称#,你想知道的都在这里
- description: 这可能是你人生的下一站!点击链接,了解公司更多信息
- 团队列表
- title: #公司名称#的核心团队点此查看
- description: 这可能是你人生的下一站!不先了解一下未来同事吗?
- 公司
- 公司名称采用公司简称,如果是子公司,则使用子公司的简称
- 不提供子公司单独的设置
- MoATS可以配置(包括MoATS Lite&Pro); HRSaaS不可配置
- 超级管理员以及管理员有权限配置,其他角色均不能
MoChannel
账号绑定
进入「设置中心」-「账号信心」-「第三方账号」
管理已经开通的渠道和渠道账号。

显示当前已开通的渠道,点击任意已绑定的渠道,显示渠道绑定弹窗。

- 猎聘:使用用户名、密码进行账号绑定。
- 前程无忧:使用会员名、用户名、密码进行账号绑定。
- 58同城:使用用户名、密码进行账号绑定。
- 智联招聘:使用用户名、密码进行账号绑定。
- 一览英才:使用用户名、密码、安全码进行账号绑定。
- 最佳东方:使用用户名、密码进行账号绑定。
- JobsDB:使用用户名、密码进行账号绑定。
- 民航招聘:使用用户名、密码进行账号绑定。
- 台湾104:使用向104获取的client_id和client_secret进行账号绑定。
如需使用请联系您的客户成功经历采购开通。
显示当前渠道下已绑定的渠道账号的用户名,以及可以使用该渠道账号的系统用户。
分配
点击「分配」按钮显示「分配账号」弹窗

选勾选对应的用户,该用户即可使用被分配的账号进行职位发布操作。
解绑
点击「解绑」按钮后显示确认弹窗,确认后该账号即视为与当前公司解绑。
职位发布到渠道

共提供三种默认模板供分享时使用,也可使用自定义模板自由编辑职位分享文案。

点击已开通并绑定账号的渠道,显示渠道发布补填字段。
*标记代表字段为必填字段。
职位共有4个渠道发布状态,分别为「未发布」、「发布中」、「发布成功」、「发布失败」。
「未发布」代表该职位可以发布到该渠道,但尚未做发布操作。
「发布成功」代表该职位已成功发布到该渠道。
「发布中」代表职位正在发布中。
「发布失败」代表由于内容问题或者验证失败该职位发布失败。
渠道有两个特殊状态:「未绑定」「未开通」。
「未绑定」代表该渠道已开通,但是尚未绑定渠道账号因此无法进行发布操作,点击渠道可以前往绑定账号。
「未开通」代表该渠道尚未开通, 如需使用请联系您的客户成功经历采购开通。
默认关闭,若开启则隐藏渠道发布补填字段中非必填的内容。
点击按钮后校验当前填写内容,若无误则保存职位并发布到微信和各渠道。
仟寻浏览器扩展
更新插件
温馨提示:目前插件只支持Windows以及Mac平台下的360浏览器极速模式、360极速浏览器、Chrome浏览器
如果您选择手动安装「仟寻」浏览器扩展插件,请保证浏览器版本为最新版本,本教程同样适用于360安全浏览器和360极速浏览器 360应用商店正在审核中,审核期间,360安全浏览器和360极速浏览器请使用‘手动安装’
如何手动安装

共提供三种默认模板供分享时使用,也可使用自定义模板自由编辑职位分享文案。

点击已开通并绑定账号的渠道,显示渠道发布补填字段。
*标记代表字段为必填字段。
职位共有4个渠道发布状态,分别为「未发布」、「发布中」、「发布成功」、「发布失败」。
「未发布」代表该职位可以发布到该渠道,但尚未做发布操作。
「发布成功」代表该职位已成功发布到该渠道。
「发布中」代表职位正在发布中。
「发布失败」代表由于内容问题或者验证失败该职位发布失败。
渠道有两个特殊状态:「未绑定」「未开通」。
「未绑定」代表该渠道已开通,但是尚未绑定渠道账号因此无法进行发布操作,点击渠道可以前往绑定账号。
「未开通」代表该渠道尚未开通, 如需使用请联系您的客户成功经历采购开通。
默认关闭,若开启则隐藏渠道发布补填字段中非必填的内容。
点击按钮后校验当前填写内容,若无误则保存职位并发布到微信和各渠道。
